国内外设施农业发展现状及趋势
来源:智慧农业生态链互益平台
归档时间:2020-08-17广义的设施农业包括设施种植和设施养殖,指利用农业工程手段,通过现代设施实现部分人工控制环境的种植业和养殖业。
狭义的设施农业指设施种植,通常也称为设施园艺或设施栽培,设施农业是集生物工程、农业工程、环境工程为一体的跨部门、多学科的系统工程,指借助一定的硬件设施对作物生长的全部或部分阶段所需的环境条件(如光、温、水、肥、气等)进行调节、控制或者创造,使植物地上部和根部环境得以改善,提高作物光能利用率,进而增加作物产量、改善作物品质、延长作物生长季节,并使作物在露地不能生长的季节和环境中能正常生长。
这在一定程度上可以使作物摆脱对自然环境的高度依赖,是一种高效的农业生产。以高技术、高投入、高产出为特征的设施农业不仅代表现代农业的发展方向,而且设施农业发展的程度已经成为衡量一个国家或地区农业现代化水平的重要标志之一。
一、国外设施农业
20世纪60年代以来,美国、荷兰、以色列、日本等一些发达国家开始研究设施农业工厂化,使传统农业逐步摆脱了自然资源的束缚,进一步满足了多元化、多层次消费需求。
荷兰:荷兰是世界著名的设施园艺发达国家,地域虽小,但拥有世界上最先进的玻璃温室。全国有世界闻名的5大温室制造公司,在计算机智能化、温室环境调控方面居世界领先地位。
以色列:以色列的温室设备材料、滴灌技术、种植技术均属世界一流,在设施灌溉技术方面处于世界领先地位,其高效节水灌溉系统可把设施土壤的盐渍化程度控制在很低水平。
美国:美国的温室多为大型连栋温室,在设施栽培综合环境控制技术方面,美国开发的高压雾化降温、加湿系统及夏季降温用的湿帘降温系统处于世界领先水平。
日本:日本是世界上果树设施栽培面积最大的国家,也是世界上最先采用工业成套设备从事水产养殖的国家,几乎所有品种的蔬菜在很大程度上都依赖温室生产。日本的温室配套设施和综合环境调控技术居世界先进水平,所开发的设施栽培计算机控制系统能够全面地对栽培植物的生长环境进行多因素监测与控制,清选、分级、包装等农产品采后加工作业也基本实现了自动化或半自动化。
二、国内设施农业
自从20世纪80年代开始,我国从国外大量引进连栋温室技术,相关现代设施农业技术有了起步。我国的设施农业慢慢从设备单一、技术不成熟向生产集约化、机械化转变。设施农业规模不断扩大、层次逐渐提高。
虽然近年来我国在设施农业方面取得了可喜的成就,但与发达国家相比仍有较大差距,具体表现在设施水平偏低、设施内栽培作物品种单机械化和自动化程度低、运行管理机制不全等几个方面。
我国设施农业面临的问题主要表现在:
科技创新条件差,机制不完善 ;
推广体系不健全,技术应用水平较低;
从业者素质较低,人力资源供应不足等
发展模式较落后,设施农业装备条件差;
标准体系不健全,标准贯彻滞后;
“设施农业技术发展趋势”
植物工厂技术
植物工厂是继温室栽培之后发展的一种高度专业化、现代化的设施农业。它与温室生产不同点在于,完全摆脱大田生产条件下自然条件和气候的制约,应用近代先进设备,完全由人工控制环境条件,全年均衡供应农产品。
植物工厂的核心技术装备包括四个方面,即立体多层无土栽培技术装备、人工光照明技术装备、智能环境控制技术装备、植物生产空间自动化管控技术装备。近几年,这些核心技术装备得到了很大的发展,正在被逐渐地标准化和大规模应用。植物工厂的外围护结构设计、功能分区、各区域密闭性保证都很重要,直接关系到植物工厂初装成本和运行成本及能耗,也关系着生产效率。
目前,高效益的植物工厂在某些发达国家发展迅速,初步实现了工厂化生产蔬菜、食用菌和名贵花木等。美国正在研究利用“植物工厂”种植小麦、水稻以及进行植物组织培养和快繁、脱毒。由于这种植物工厂的作物生产环境不受外界气候等条件影响,蔬菜如生菜种苗移栽2周后,即可收获,全年收获产品20茬以上,蔬菜年产量是露地栽培的数十倍,是温室栽培的10倍以上。此外,在植物工厂可实现无土栽培,不用农药,能生产无污染的蔬菜等。目前,世界上只有28个植物工厂,由于设备投资大,耗电多(占生产成本一半以上),因此研究降低成本是今后主要课题。
植物组织培养
植物的组织培养广义又叫离体培养,指从植物体分离出符合需要的组织、器官或细胞,原生质体等,通过无菌操作,在无菌条件下接种在含有各种营养物质及植物激素的培养基上进行培养以获得再生的完整植株或生产具有经济价值的其他产品的技术。
狭义是指组培指用植物各部分组织,如形成层、薄壁组织、叶肉组织、胚乳等进行培养获得再生植株,也指在培养过程中从各器官上产生愈伤组织的培养,愈伤组织再经过再分化形成再生植物。
植物组织培养技术主要适用于,在植物育种上的应用、在植物有用产物生产上的应用、在植物种质资源保存和交换上的应用及在植物脱毒和快速繁殖上的应用,其中植物脱毒和离体快速繁殖是目前植物组织培养应用最多、最有效的一个方面。
很多农用物都带有病毒, 特别是无性繁殖植物, 如马铃薯、甘薯、草莓、大蒜等. 但是,感病植株并非每个部位都带有病毒,科学家早在1943年就发现植物生长点附近的病毒浓度很低甚至无病毒. 如果利用组织培养方法, 取一定大小的茎尖进行培养, 再生的植株有可能不带病毒, 从而获得脱病毒苗, 再用脱毒苗进行繁殖, 则种植的作物就不会或极少发生病毒。
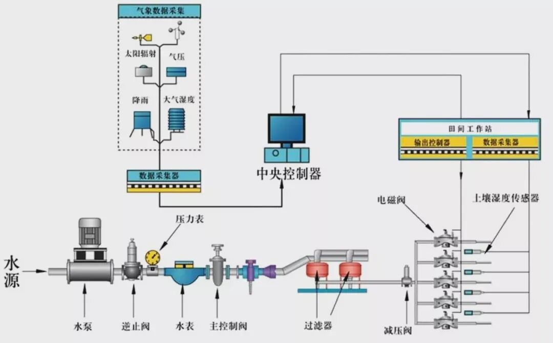
水肥一体化技术
水肥一体化技术作为将灌溉与施肥两者合二为一的农业新技术,是借助压力灌溉系统,将可溶性固体肥料或液体肥料配兑而成的肥液与灌溉水一起,均匀、准确地输送到作物根部土壤。采用灌溉施肥技术,可按照作物生长需求,进行全生育期需求设计,把水分和养分定量、定时,按比例直接提供给作物。
其应用领域涉及到农田灌溉、作物栽培和土壤耕作等多方面,水肥一体化的核心技术包括四个方面,即滴灌系统搭建、施肥系统搭建、适宜肥料种类选择及灌溉施肥的操作。水肥一体化技术是一项先进的节本增效的实用技术,在有条件的农区只要前期的投资解决,又有技术力量支持,推广应用起来将成为助农增收的一项有效措施。
无土栽培技术
无土栽培技术是随着温室生产发展而研究采用的一种最新栽培方式。由于它所用的基质营养液或无基质营养液中完全具有、甚至超过土壤所供给的各种营养物质,因此更有利于各类作物的生长发育。目前世界上已有100多个国家将无土栽培技术用于温室生产。
无土栽培是现代设施农业中最常采用的栽培方式。可以分为基质栽培、水培、雾培和有机生态型无土栽培等方式。
从资源的角度看,耕地是一种极为宝贵的、不可再生的资源。由于无土栽培可以将许多不可耕地加以开发利用,所以使得不能再生的耕地资源得到了扩展和补充,这对于缓和及解决地球上日益严重的耕地问题,有着深远的意义。
水资源的问题,也是世界上日益严重地威胁人类的生存发展的大问题。所以控制农业用水是节水的措施之一,而无土栽培,避免了水分大量的渗漏和流失,使得难以再生的水资源得到补偿。它必将成为节水型农业、旱区农业的必由之路。
农业物联网
农业物联网,即通过各种仪器仪表实时显示或作为自动控制的参变量参与到自动控制中的物联网。可以为温室精准调控提供科学依据,达到增产、改善品质、调节生长周期、提高经济效益的目的。
大棚控制系统中,运用物联网系统的温度传感器、湿度传感器、PH值传感器、光照度传感器、CO2传感器等设备,检测环境中的温度、相对湿度、PH值、光照强度、土壤养分、CO2浓度等物理量参数,保证农作物有一个良好的、适宜的生长环境。远程控制的实现使技术人员在办公室就能对多个大棚的环境进行监测控制。采用无线网络来测量获得作物生长的最佳条件。
由于这项技术能有效提高农业资源的利用效率,比如智能灌溉、水肥一体化等,发展农业物联网也将有利于推动我国农业的绿色发展,保护生态环境。未来我国农业规模化发展、居民消费升级等都将从需求方面为农业物联网的发展提供有力推动。未来我国农业规模化、企业化经营将得到加速发展,这样会催生出一大批新的经营主体,在对农业互联网的服务提出更高需求的同时,也将为接受或参与实施农业物联网提供重要支持。
总结
随着国家政策推动返乡创业和一二三产业融合,中国将出现大批量的新型农业经济体,即农业示范园区、家庭农场、农业专业合作社等,这将是一次农业产业化的浪潮。在此产业化大潮下,农业相关的配套服务业尤其是设施农业必然迎来快速发展的契机,在绿色农业的发展大背景下,绿色农业、有机农业、无公害蔬菜将会在设施农业领域得到长足发展。
